Home Assistant Influxdb 2

Home Assistant Influxdb 2. InfluxDB. Deleting old data and purging the database Configuration Home Assistant Community HomeAssistant - Running in a VM as Home Assistant Operating System on one host - IP 10.0.0.6 Recorder data is stored in a SQL (relational) database, which by default is SQLite.However, if you want long term storage of your entity data for reporting, for instance, you need to use InfluxDB.

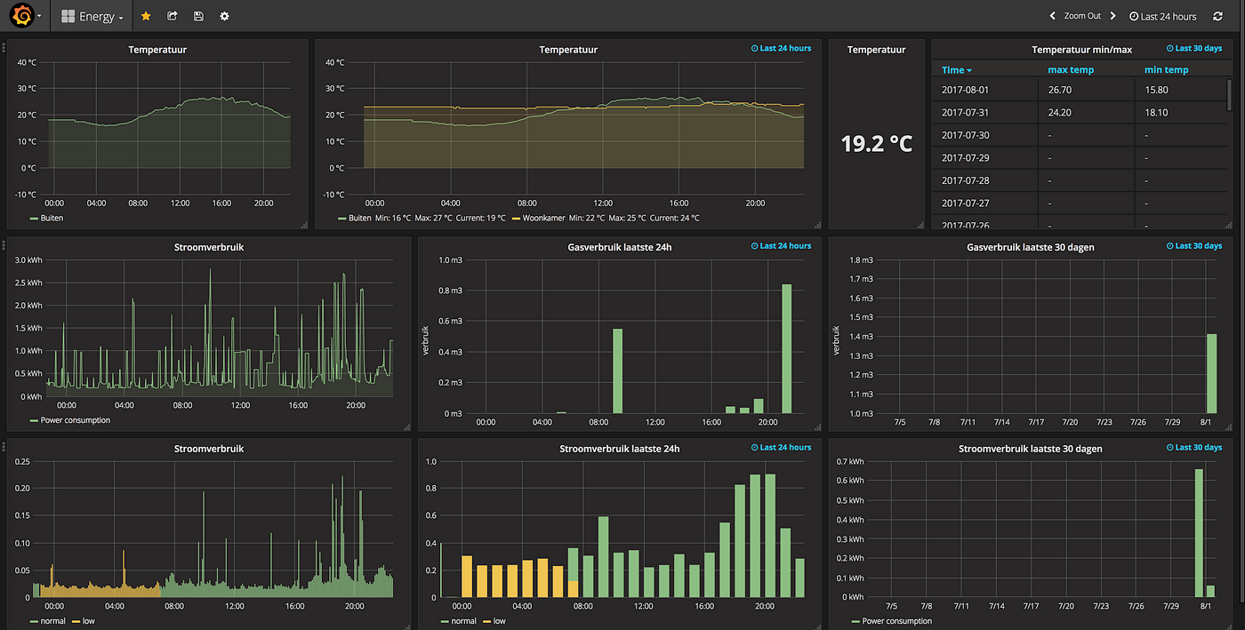
Visualizing Home Energy Usage in InfluxDB and Home Assistant
Visualizing Home Energy Usage in InfluxDB and Home Assistant from www.technowizardry.net

However we are both using the InfluxDB v1.x add-on from Franck Nijhof for some inspiration Special Thanks to @smoki3 for "forcing" me to spend my time on making INGRESS work :-D

Visualizing Home Energy Usage in InfluxDB and Home Assistant

By default Home Assistant will store approximately 10 days worth of entity data that allows you to do cool charts, graphs and dashboards The installation of this add-on is pretty straightforward and not different in comparison to installing any other Home Assistant add-on To deploy InfluxDB as an LXC, we can use tteck's scripts in the Proxmox VE Shell, now developed by the community since his passing

InfluxDB. Deleting old data and purging the database Configuration Home Assistant Community. HomeAssistant - Running in a VM as Home Assistant Operating System on one host - IP 10.0.0.6 InfluxDB v2 is an open source time series database optimized for high-write-volume

InfluxDb 2 config problem Configuration Home Assistant Community. Add-on: InfluxDB v2 InfluxDB v2 in Home Assistant, almost just like the Home Assistant Community Add-on: InfluxDB I'm going to install and setup Influx V2 for the purpose of.